Control Total EMM
Gestione remotamente cualquier dispositivo móvil desde una sola consola. Despliegue apps, configure políticas de seguridad y mantenga el control total de sus activos en campo.
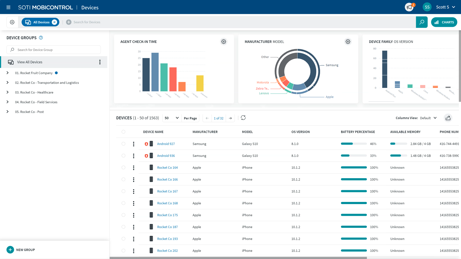
Elimine los puntos ciegos de su operación logística. ApNube trae a Colombia la plataforma unificada para gestionar, asegurar y optimizar cada dispositivo móvil de su flota, reduciendo drásticamente los tiempos de inactividad y los costos de soporte técnico.

Gestione remotamente cualquier dispositivo móvil desde una sola consola. Despliegue apps, configure políticas de seguridad y mantenga el control total de sus activos en campo.
Resuelva incidentes técnicos al primer contacto con diagnóstico remoto. Minimice el tiempo de inactividad de sus operarios y reduzca drásticamente los costos de traslado.
Utilice los datos de los clientes para ofrecer mensajes y contenido personalizados, mejorando la interacción
Obtenga visibilidad total sobre el rendimiento de baterías y uso de datos. Tome decisiones basadas en datos reales sobre la salud de su flota tecnológica.
No permita que un fallo técnico detenga su logística. Con el diagnóstico remoto, sus técnicos de soporte pueden tomar el control de cualquier dispositivo en campo y solucionar problemas en segundos, eliminando la necesidad de traslados físicos y reduciendo los costos operativos de mantenimiento.

Proteja los datos críticos de su negocio con políticas de seguridad automatizadas. Asegure que cada terminal de su flota en Colombia esté siempre actualizada y bajo los estándares de cumplimiento más exigentes, bloqueando dispositivos en caso de pérdida o uso no autorizado de forma inmediata.
ECOSISTEMA MÓVIL INTEGRADO
Las operaciones móviles críticas de su negocio nunca habían sido tan decisivas. Con más dispositivos, sistemas operativos y equipos remotos, todo debe funcionar de forma rápida, segura y confiable.
Las empresas globales confían en la plataforma integrada SOTI ONE para reducir costos, disminuir la complejidad y minimizar el tiempo de inactividad de sus operaciones móviles.
SOTI ONE simplifica todo el ciclo de movilidad: desde el desarrollo e implementación de aplicaciones, el soporte y la resolución remota de problemas, y la gestión de soluciones IoT, hasta la administración completa de la movilidad empresarial, el acceso a datos de rendimiento y la protección de la información confidencial.